
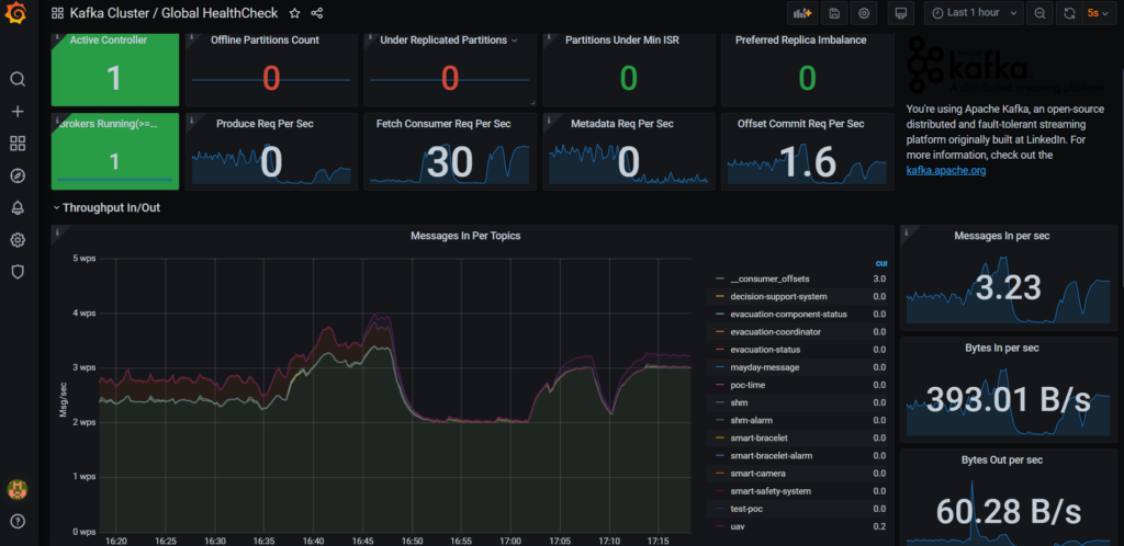
During the first review meeting of PALAEMON project, the consortium presented a proof-of-concept demo of PALAEMON platform. The demo showcased the three main emergency/evacuation scenarios/use cases for a cruise ship, a fire, a grounding, and an accidental fall. The initial development of ITML’s DFB was a success, with all components under development being able to be connected to the Kafka broker. Persistence was achieved through the use of the Elasticsearch engine providing long term storage and indexing of the data. Grafana was used for creating a management/monitoring interface for the Data Fusion Bus, giving real-time insight into the data transmission procedure. The best is yet to come in the second half of the project, so stay tuned!